Platform
Use Cases
Many Possibilities. One Platform.
AI and Automation
The Always-on Incrementality Platform
Solutions
Teams
Built for your whole team.
Industries
Trusted by all verticals.
Mediums
Measure any type of ad spend
Use Cases
Many Possibilities. One Platform.
AI and Automation
The Always-on Incrementality Platform
Teams
Built for your whole team.
Industries
Trusted by all verticals.
Mediums
Measure any type of ad spend

It’s getting harder to learn something about users, however, there are still other important variables (e.g. phone model, location, operational system, etc) that can help with the right targeting. The essence of targeting is also undergoing some changes, in fact, many partners have noted the transition to contextual targeting from behavioral one.
As DSPs and all players in the industry have access to less data, partners are more keen on exchanging data rather than concealing it.
Some publishers reduce the number of DSPs and ad networks to work with. They select a few taking into account the transparency and SKAN thresholds; this reduction will allow the DSP(s) to have more visibility of data. On the other hand, some publishers are seeking to get more quality users via DSPs and ad networks, thus, they test various partners, checking their capacities and targeting abilities.
First-party data provides insights while still securing a privacy policy compared to third-party data. That’s why the onboarding part is crucial for every app, the consent part should be explicit and smooth, so users could agree with all necessary parts. Then based on such data it’s easier to build a profile of the target audiences.
As Lorenzo Rossi, co-founder at REPLUG, points out: “User onboarding is crucial in the pro-privacy space. It helps boost the App Tracking Transparency rate, making users more trusting and revealing where they come from. Simplifying sign-ups during onboarding builds a strong user community. Plus, it’s a great time to ask users questions, gathering valuable data for personalized content. In short, user onboarding isn’t just a rule; it builds trust, connects users, and sets the stage for a personalized journey based on more data”.
A nice example of smoothly asking for permission. Source
Besides, we would recommend paying attention to Influencer Marketing as this UA channel can help with the right targeting as well. Influencers are willing to provide statistics with their audience profile, i.e. you can align a relevant campaign with a relevant influencer.
Based on extensive experience of Kristina Nikeenko, Influencer Marketing Director at Zorka.Agency: “Influencer Marketing can be a highly effective traffic source for precise targeting when executed correctly. To optimize your strategy, request the channel's statistics to pinpoint the significant presence of Android and iOS users across diverse countries”.
Below there are some screenshots with real stats proving the point that with the right influencer/channel you can reach your audience.
USA, YT channel with high iOS users percentage

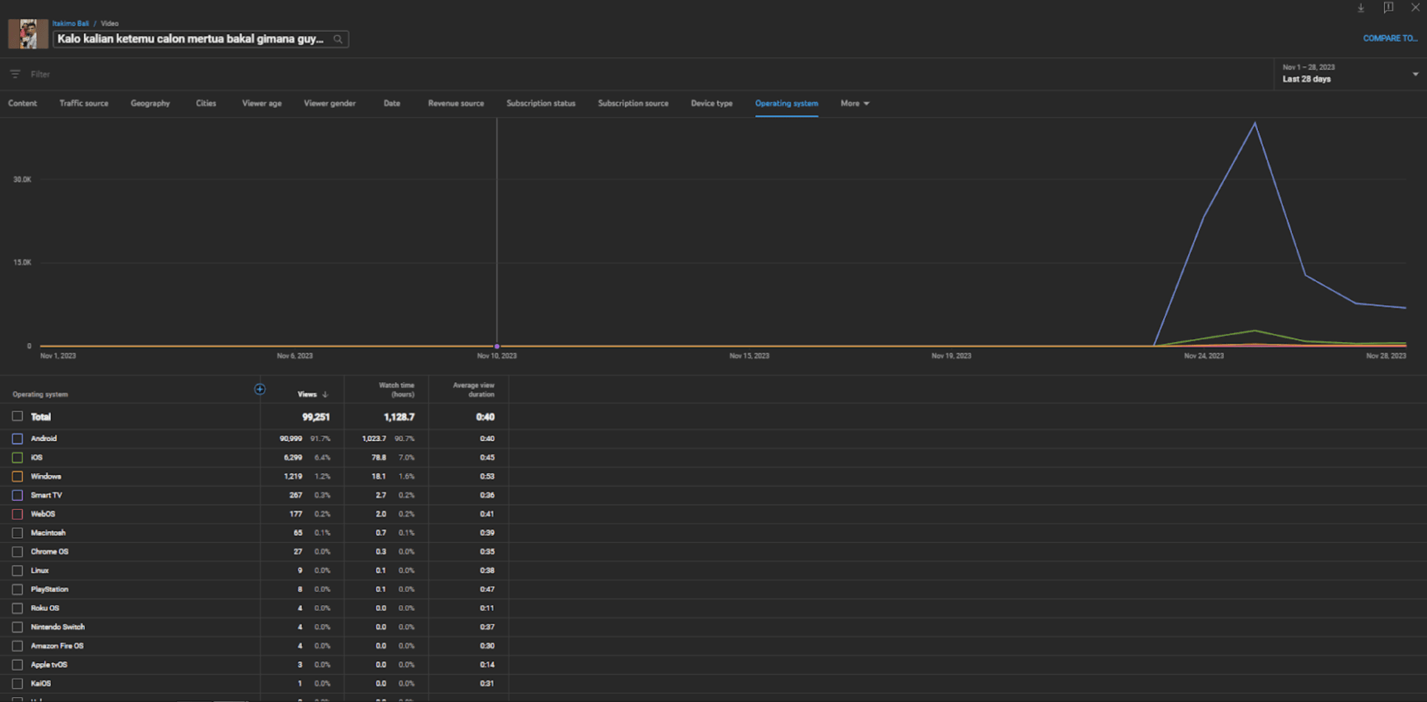
Indonesian YT channel. The share of views from Android >90%

It's important to note that some channels may exhibit a blend of platforms, with dominance on TV and PC, that’s why while working with influencers we would highlight the importance of QR codes for directing users to your app.
To simplify the process of finding relevant influencers, consider using diverse platforms for demographic statistics, such as IQdata, CreatorIQ, ThoughtLeaders, and etc, keeping in mind that the figures may exhibit slight variations.
YT Studio screenshot

The same YT channel IQdata statistics

All in all, in 2024 publishers should be on good terms with data privacy and consent management. Consent, relevant channels and transparent partners are driving acquisition of quality users, downloads with a lower churn rate, and, as a result, revenue growth.

Ksenia Yurkina is the Head of Marketing at Apptica, a Comprehensive Data Provider, Ad Intelligence & App Analytics Tool that helps mobile business grow by providing access to insights and market analytics.
Apptica algorithms collect data from 11 million apps and 3.7 million App Store and Google Play publishers in 37 countries and >20 large ad networks.